Mithilfe von Filtern auf Tab- und Widget-Ebene können Sie sich im Reports-Bereich spezifische Daten Ihrer Beiträge und Stories anzeigen lassen und diese im Tab speichern.

Tab-Filter anpassen und Ansichten speichern
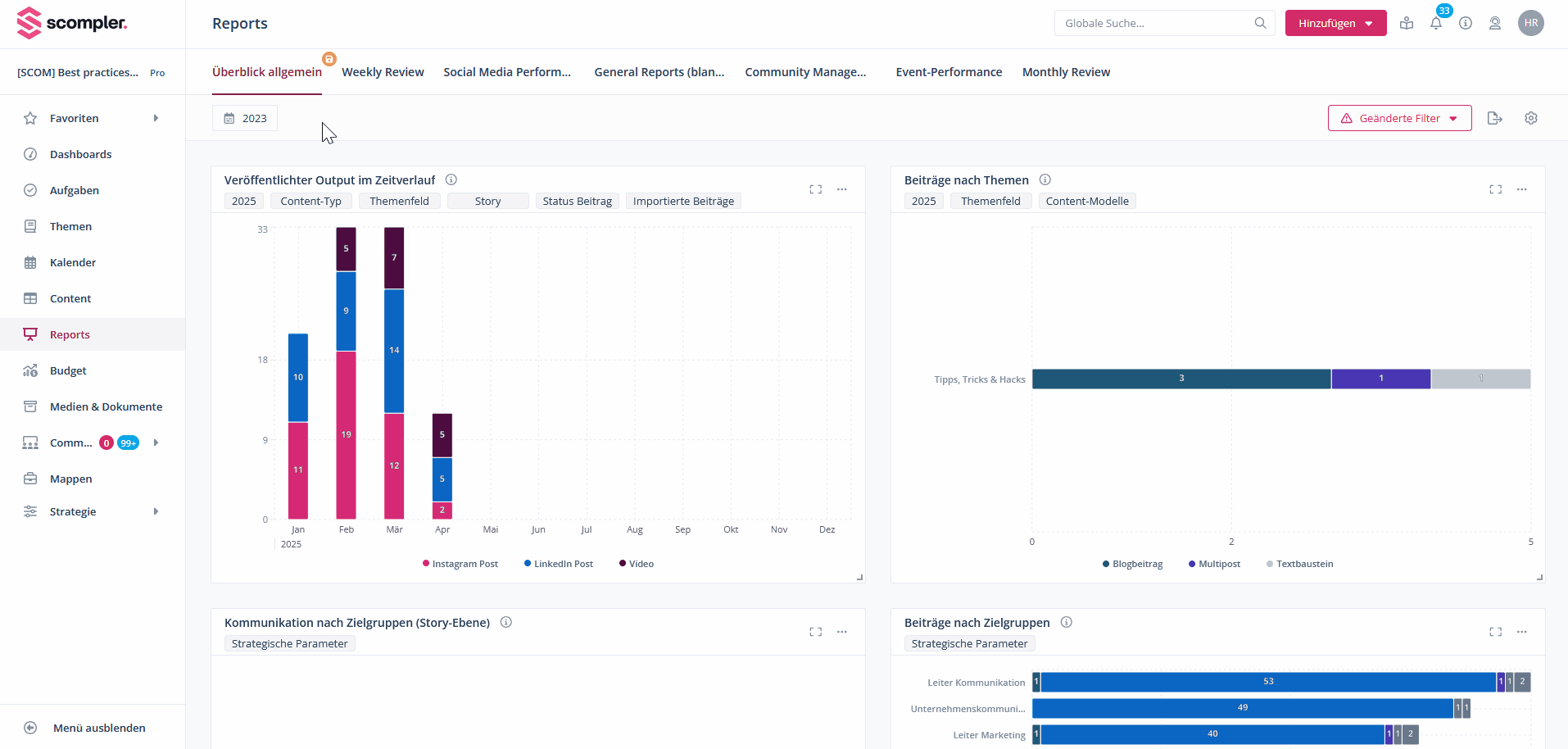
Für Tabs gibt es einen Zeitraum-Filter oben zwischen Tab-Auswahl und Widgets. Dieser funktioniert wie in anderen Scompler-Bereichen und passt die Informationen in allen Widgets dem ausgewählten Zeitraum an, die keinen eigenen aktiven Zeitraum-Filter haben.
HINWEIS: Eingestellte Zeitraum-Filter innerhalb der Widgets bleiben vom Tab-Filter unberührt. Soll der Tab-Filter auch für diese Widgets gelten, muss deren Zeitraum-Filter deaktiviert werden.
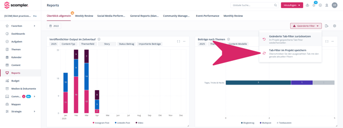
Wurde ein Zeitraum ausgewählt und in der Ansicht noch nicht gespeichert, erscheint ein farbiges Diskettensymbol beim Tab-Namen sowie die Schaltfläche „Geänderte Filter“ oben rechts. Der ausgewählte Zeitraum lässt sich durch Klick auf „Geänderte Tab-Filter zurücksetzen“ im Filtermenü entfernen.
Um die aktuelle Filter-Ansicht zu speichern, navigieren Sie auf die genannte Schaltfläche und wählen Sie „Tab-Filter im Projekt speichern“. Weitere Informationen zum Speichern und Bearbeiten von Ansichten in Scompler-Bereichen erhalten Sie in diesem Artikel.
HINWEIS: Beiträge ohne Deadline werden nicht in den Reports erscheinen, da hier nach Zeitraum gefiltert wird.
Widget-Filter anpassen
Neben den übergeordneten Zeitraum-Filter im Tab kann es nützlich sein, einzelne Widgets über zusätzliche Filter zu definieren. Um Widget-Filter zu aktivieren, navigieren Sie auf das Drei-Punkte-Menü oben rechts im Widget und wählen Sie „Bearbeiten“ aus. Jetzt öffnet sich das Widget-Fenster mit den verfügbaren Filtern. Durch Klick auf den Pfeil oben rechts lassen sich weitere Filter-Optionen anzeigen. Welche Filter verfügbar sind, ist abhängig vom Widget-Typ. Sind die Filter ausgewählt, klicken Sie auf „Änderungen speichern“ unten rechts und schon werden die Daten im Widget gefiltert angezeigt. Widget-Filter haben Vorrang vor den Tab-Filtern.
Eine ausführliche, interaktive Demo zum erstellen von Filtern in Reports-Widgets in englischer Sprache finden Sie hier.